
SiteCrawl – Website Analysis
Product Marketing, GTM Strategy, Lead Acquisition
SiteCrawl is a web-based platform designed to help businesses quickly understand the SEO health of their websites and uncover opportunities for improvement. The project focused on building a streamlined tool that automates technical website analysis and presents insights in a clear, actionable format for marketers, founders, and SEO teams.
The goal was to remove the complexity typically associated with SEO audits by creating a platform that scans websites and translates technical findings into simple recommendations that businesses can act on immediately.
The Solution:
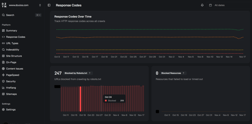
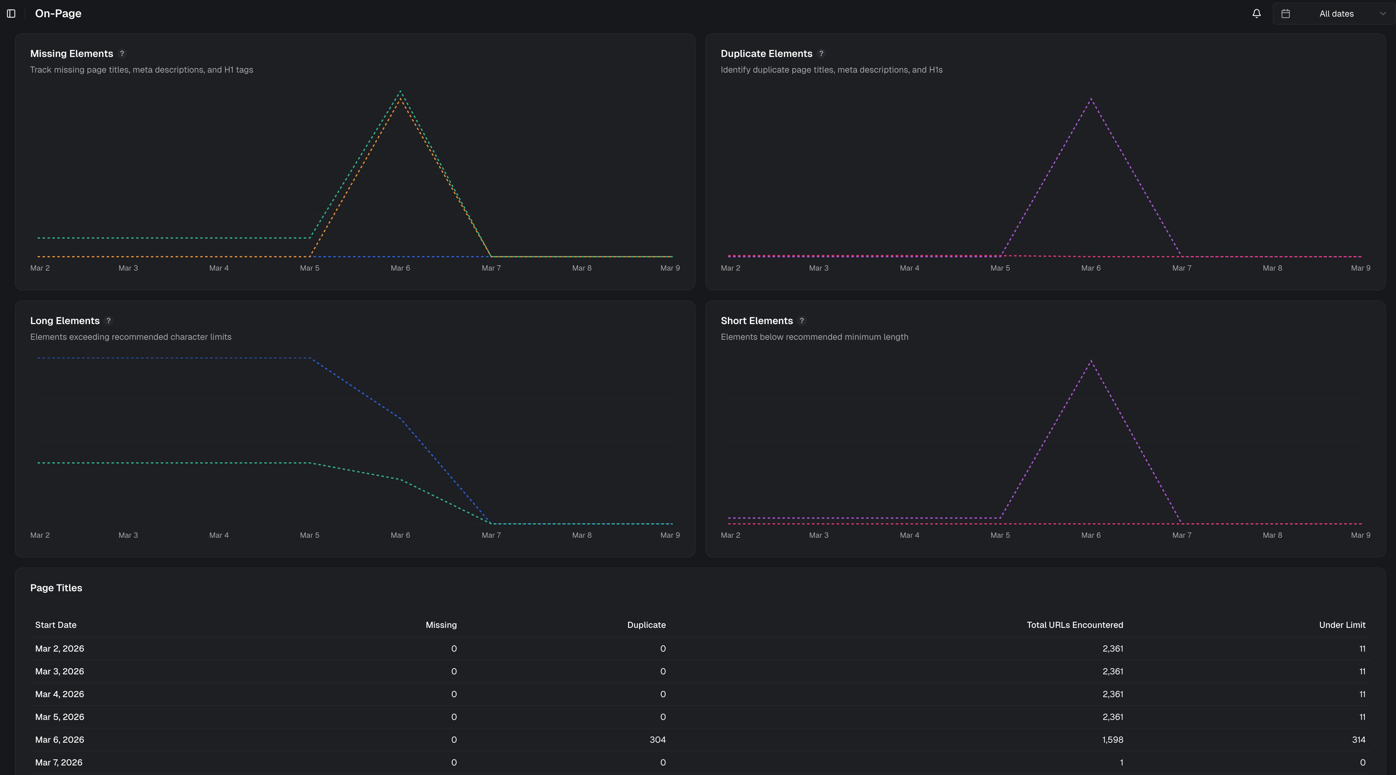
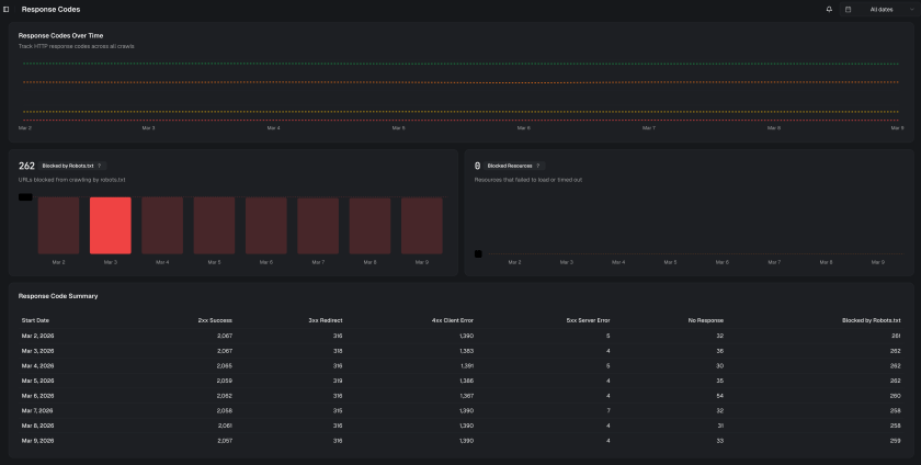
SiteCrawl was built as an automated website auditing platform capable of analysing multiple aspects of a website’s SEO and technical performance. By crawling a website and assessing key structural and optimisation factors, the platform generates a comprehensive report highlighting areas that may be impacting search visibility or user experience.
Key analysis areas include:
Technical SEO health, Website structure and crawlability, Page performance signals, Metadata and on-page optimisation, Internal linking structure.
The platform was designed to balance speed, accessibility, and depth, allowing businesses to run a scan and receive a structured breakdown of improvements without requiring advanced SEO knowledge.
Although the platform is currently awaiting its full go-to-market launch, it has already been deployed to a number of early users and businesses who are actively using SiteCrawl to review their sites and identify optimisation opportunities.
The Marketing:
The initial phase focused on building the product and validating its usefulness through early users and businesses within existing networks. Feedback from these users has been used to refine the product experience and shape the upcoming launch strategy.
The GTM plan includes:
Targeted outreach to founders, marketers, and agencies, SEO-focused content and demo walkthroughs, Product-led growth through free scans, Strategic partnerships with agencies and consultants.
By positioning SiteCrawl as a fast, accessible SEO insight tool, the objective is to drive adoption among businesses that want meaningful website insights without the complexity of traditional enterprise SEO platforms.
Company
SiteCrawl
Timeline
∞
Role
Co-Founder
Date Completed
Ongoing



